We are excited to announce that F5 Distributed Cloud API Security has been named the SC Awards winner for “Best API Security Solution” for 2024. This award demonstrates our continued focus and innovation in advancing information security and, more specifically, the growing criticality of protecting the expanding threat surface that APIs represent.
F5 was also named a finalist in two other categories of the 2024 SC Awards: “Best Authentication Technology” for F5 BIG-IP Access Policy Manager and “Best Continuous Threat Exposure Management Solution” for F5 Distributed Cloud Web App Scanning.
These recognitions continue our long-standing leadership in the app and API security space, with a proven track record for delivering a holistic approach to API and application security, eliminating the need for customers to pay for and manage multiple disparate API security solutions.
As Christopher Steffen, Vice President of Research at Enterprise Management Associates, has said: “F5 invented API security. They developed it, evangelized it, improved upon it some more, and pushed the rest of the security world to pay attention to it. They are the leaders when it comes to cloud, application, and network security.”
A continued focus on API security innovation
Distributed Cloud API Security delivers a comprehensive approach to protecting APIs across their full lifecycle from build and test to release, operate, and monitor. The service allows organizations to more effectively discover all their APIs, including unknown, shadow, and zombie APIs, to more easily governand manage their inventory and documentation, and to securetheir APIs with continuous inspection, unified policies, and schema enforcement.

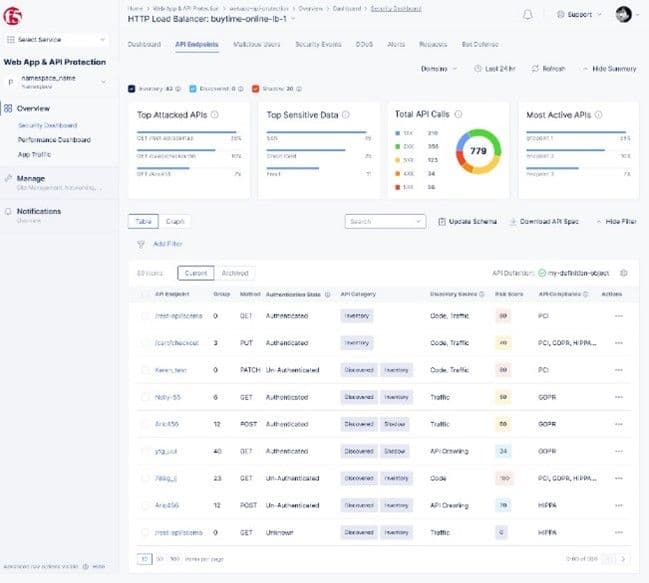
Figure 1: F5 Distributed Cloud API Security lets users view and understand details for every API, including authentication information, sensitive data and compliance status, category, and risk score—while seamlessly creating API and data protection rules.
F5 continues to focus substantial time and resources on expanding capabilities in this arena with new functionality including:
- Code-based API discovery: Allows for integration directly with a variety of developer repositories (e.g., Microsoft Azure, BitBucket, GitHub, Gitlab, and more) to scan, map, and document APIs earlier on in the development lifecycle.
- Sensitive data detection and protection: Enhancements to allow organizations to more easily configure sensitive data policies to discover, tag, and report critical data being exposed within their APIs including traditional personally identifiable information (PII), custom sensitive data patterns, and data types associated with over 20 compliance frameworks (e.g., PCI-DSS, HIPAA, GDPR, SOC2, etc.), plus the ability to establish API data protection policies, defining how data is handled within API responses to limit, block, and mask.
This is just some of the new functionality soon to be released as part of F5 Distributed Cloud API Security, delivering critical API protection capabilities, cybersecurity efficacy, and the ease of use today’s application architectures require.
Simplifying the path to API security
Distributed Cloud API Security offers consistent operations, security, and end-to-end observability across an organization’s entire ecosystem of APIs throughout their full lifecycle. It also helps organizations seamlessly augment existing web application firewalls (WAFs) with API management and gateway functionality—pairing complete API discovery and positive security capabilities with critical enforcement tools in one global, SaaS-delivered solution.
We are delighted to receive this SC Award and look forward to our ongoing efforts to help organizations simplify their path to effective API security so they can foster the innovation their customers demand.
For additional details, read today's press release, and check out F5 Distributed Cloud API Security in action by experiencing this interactive demo.
About the Author

Related Blog Posts

Why sub-optimal application delivery architecture costs more than you think
Discover the hidden performance, security, and operational costs of sub‑optimal application delivery—and how modern architectures address them.

Keyfactor + F5: Integrating digital trust in the F5 platform
By integrating digital trust solutions into F5 ADSP, Keyfactor and F5 redefine how organizations protect and deliver digital services at enterprise scale.

Architecting for AI: Secure, scalable, multicloud
Operationalize AI-era multicloud with F5 and Equinix. Explore scalable solutions for secure data flows, uniform policies, and governance across dynamic cloud environments.

Nutanix and F5 expand successful partnership to Kubernetes
Nutanix and F5 have a shared vision of simplifying IT management. The two are joining forces for a Kubernetes service that is backed by F5 NGINX Plus.

AppViewX + F5: Automating and orchestrating app delivery
As an F5 ADSP Select partner, AppViewX works with F5 to deliver a centralized orchestration solution to manage app services across distributed environments.
F5 NGINX Gateway Fabric is a certified solution for Red Hat OpenShift
F5 collaborates with Red Hat to deliver a solution that combines the high-performance app delivery of F5 NGINX with Red Hat OpenShift’s enterprise Kubernetes capabilities.
